1. 앱 개요

수주한 인테리어공사의 기본 정보를 등록하고 전체 매출금액과 자재비용, 외주비용 및 매출이익을 관리하는 앱입니다. 계약 정보는 "인테리어시공 계약 관리" 앱과 연동처리합니다.

 

2. 주요 화면

 

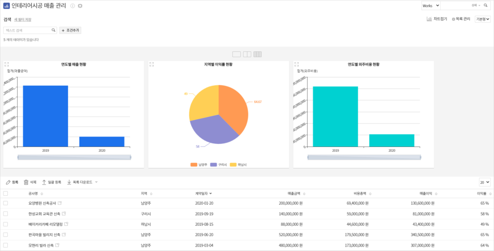
- 계약 정보는 "인테리어 시공 계약 관리" 앱과 연동 처리되어 자동으로 입력됩니다.

 

 

 

 

 

- 연도별 매출, 지역별 이익률, 연도별 외주비용 현황에 대해 한눈에 확인할 수 있습니다.

 

3. 앱 적용 방법

하단의 "인테리어시공 매출 관리.dwt" 파일을 다운로드 받아서 앱을 수동으로 등록하여 주시기 바랍니다.
※ 앱 수동 등록 방법은 아래의 링크를 클릭해 가이드를 참고하여 주시기 바랍니다.

     [ 샘플 앱 적용 방법 ]

 

추가 도움이 필요하신가요?

이용/기능 문의는 스피키를 이용해 보세요.

기술지원은 상단 [문의등록]를 통해 제공해드립니다.